A CECIL é uma das maiores referências do Brasil no processamento de cobre e suas ligas, atendendo setores de alta exigência como o automotivo e o de energia. Com um parque fabril complexo, a empresa opera equipamentos de grande porte em suas linhas de Extrusão, Laminação e Resfriamento, onde a continuidade operacional é o pilar central da rentabilidade.
Antes da implementação da tecnologia IBBX, a CECIL enfrentava os riscos típicos da manutenção offline em uma planta de alta cadência. A gestão de ativos como Laminadores, Fornos de Base, Bombas de Fundição e Torres de Resfriamento dependia de inspeções manuais, o que gerava pontos cegos. Sem dados em tempo real, a equipe de manutenção lidava com a iminência de quebras catastróficas, paradas não planejadas e custos elevados de manutenção corretiva, que comprometiam o fluxo de entrega de dezenas de toneladas de material.
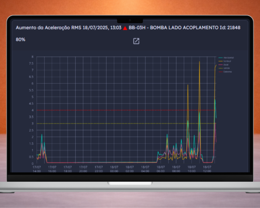
Com a implementação da solução da IBBX, a CECIL digitalizou sua estratégia de manutenção, passando a monitorar on-line 21 equipamentos críticos através de 74 pontos de sensoriamento. A plataforma Retina permitiu a detecção precoce de falhas graves, como desgaste de engrenagens, folgas mecânicas e falhas de rolamento, através da análise de Aceleração RMS e espectros de vibração. Com uma assertividade de 100% nos diagnósticos, a CECIL transformou sua operação: o que antes era um risco de quebra tornou-se uma “ocorrência validada” e planejada, garantindo a preservação dos ativos e uma economia milionária em riscos evitados.








